Centralisez votre SMQ, vos audits, vos non-conformités et vos plans d'actions dans un seul outil plus fiable qu'Excel.




















Un logiciel qualité permet de centraliser le SMQ, de gérer les non-conformités, les audits, les plans d'actions, la gestion documentaire et les KPI dans un seul outil. Il remplace Excel en apportant traçabilité, automatisation, fiabilité des données et meilleure conformité, notamment pour les démarches ISO 9001, ISO 22000, ISO 45001, ISO 17025 et ISO 14001.
De nombreuses entreprises gèrent encore leur qualité avec Excel, des dossiers partagés et des emails. Cette organisation fonctionne au départ, mais elle devient vite difficile à maintenir lorsque le volume de documents, d'actions et d'audits augmente.
Tant que les flux restent simples, Excel peut sembler suffisant. Mais dès que les documents, les acteurs, les audits et les actions se multiplient, la gestion devient plus fragile et beaucoup moins lisible.
Plus de 250 clients satisfaits. Découvrez ce qu'ils disent d'Agilium et les organisations qui s'appuient déjà sur la plateforme.










Un logiciel qualité SaaS vous aide à structurer le SMQ et à sécuriser le pilotage au quotidien.
Les questions à se poser pour choisir un logiciel qualité adapté à votre organisation.
Exemple concret : structurer un SMQ multi-sites avec Agilium.
Au sein du groupe Novalliance (800 collaborateurs), la gestion de la qualité reposait sur Excel, des dossiers partagés et des échanges d'emails.
Les fonctionnalités clés d'un logiciel qualité prennent tout leur sens lorsqu'elles sont reliées à des usages terrain concrets.
Agilium permet de démarrer immédiatement avec des référentiels prêts à l’emploi, sans ressaisie manuelle.
Agilium aide à préparer et suivre les audits avec plus de traçabilité.
Le logiciel permet de piloter tout le cycle de traitement d'une non-conformité.
Il facilite le pilotage des actions et la centralisation des preuves.
La gestion documentaire qualité structure les documents et les validations.
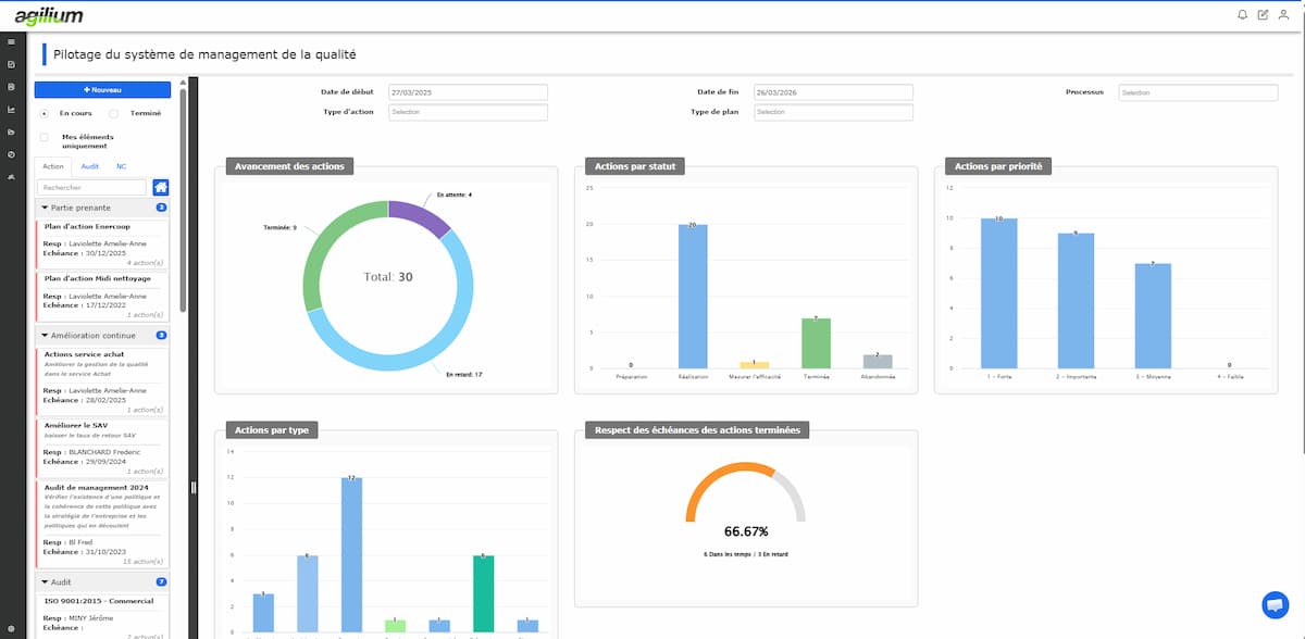
Le logiciel offre une vision consolidée de la performance qualité.
Il permet de structurer durablement la maîtrise des risques et l'amélioration continue.
Structuration des enregistrements, validations et processus transverses.
Le bon logiciel qualité dépend du niveau de maturité de votre organisation, du nombre de sites et de vos exigences de conformité.
Pour une PME
👉 Une PME a besoin d'un outil concret, lisible et vite opérationnel
Pour une ETI ou une organisation multi-sites
👉 L'enjeu est de garder une gouvernance claire sur l'ensemble des sites
Pour une organisation certifiée ISO 9001, ISO 22000, ISO 45001, ISO 17025 ou ISO 14001
👉 Le logiciel devient un levier direct pour démontrer la conformité
Avec Agilium, vous centralisez vos données et pilotez votre activité depuis un tableau de bord unique.
Agilium est un logiciel qualité SaaS français conçu pour simplifier la gestion du SMQ et remplacer les outils dispersés.
Agilium centralise dans une seule plateforme la gestion documentaire, les non-conformités, les audits, les plans d'actions et les indicateurs qualité.
L'outil est pensé pour une prise en main rapide, une adoption terrain facilitée et une utilisation sans complexité inutile.
Grâce à son moteur BPM (Business Process Management), Agilium peut aller au-delà de la qualité et permettre de dématérialiser d'autres processus métier selon vos règles.




















Un logiciel qualité permet de remplacer Excel par une solution plus fiable, plus structurée et plus adaptée aux exigences actuelles. Pour une PME, une ETI ou une organisation certifiée ISO 9001, ISO 22000, ISO 45001, ISO 17025 ou ISO 14001, il constitue un levier concret pour centraliser le SMQ, sécuriser les données, mieux préparer les audits et piloter l'amélioration continue.
Cet article a été rédigé par Mathilde Riboud, ingénieure spécialisée en transformation numérique et rédactrice IT chez Alma Groupe, éditeur du logiciel qualité Agilium. Agilium accompagne les entreprises dans la digitalisation de leur démarche qualité et édite le logiciel qualité Agilium.